This thread has been locked.

If you have a related question, please click the "Ask a related question" button in the top right corner. The newly created question will be automatically linked to this question.

运放OPA695询问

Other Parts Discussed in Thread: OPA695

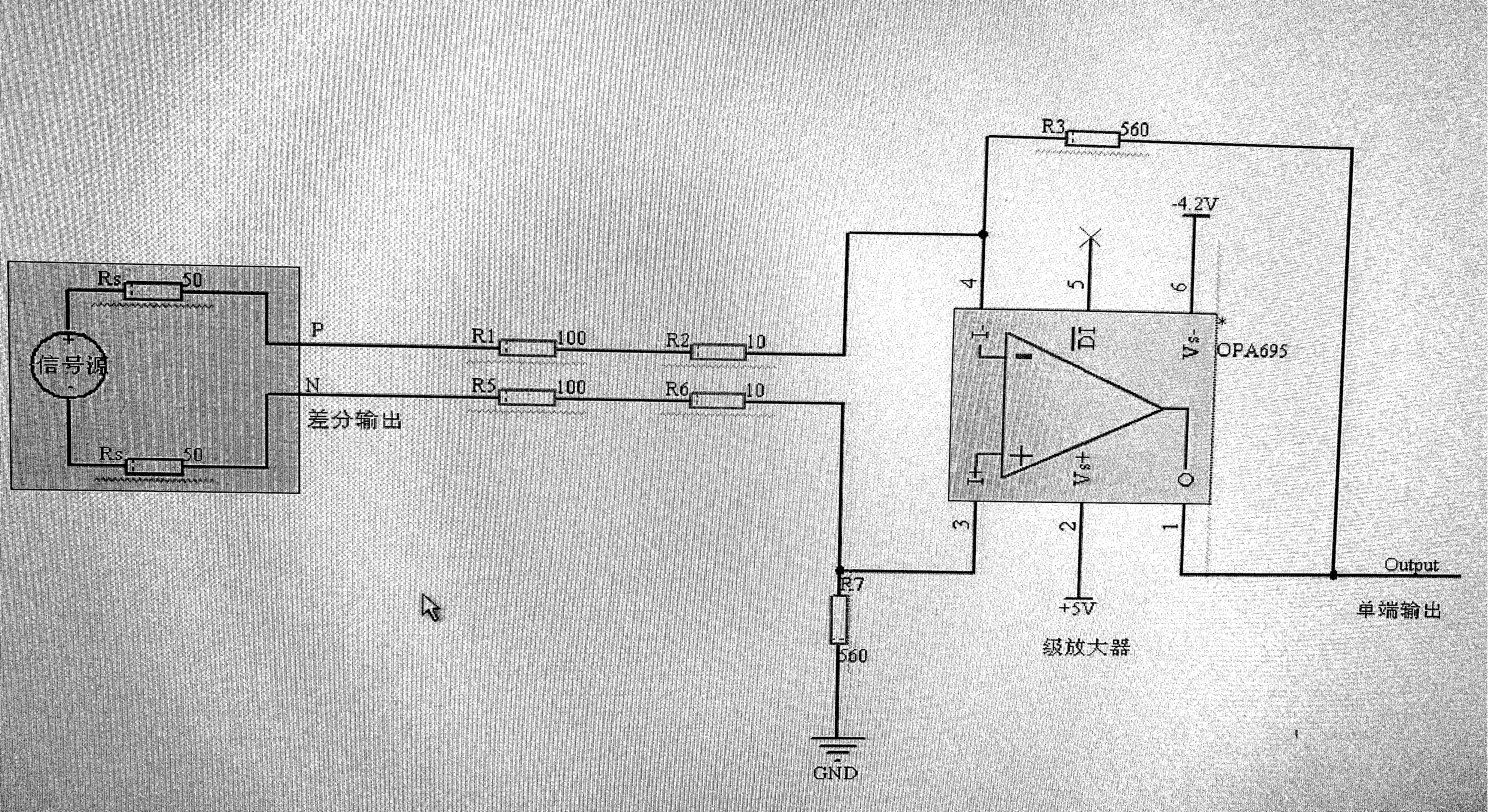
如图所示搭建了一个OPA695的放大电路,有如下两个问题请教下:

1、按照图示接法,增益的运算是否是:AV=R3 / (R1+R2 );

2、目前信号源输出差分信号,其中单端幅度值是10mV,两路差分信号的差分幅度是20mV,请问按照此电路的接法,输出信号的的电压幅度计算公式是如下哪一个:

a、Vout=20mV  *  AV ? b、Vout=10mV  *  AV ?请给予解答,谢谢

  • 首先,如果gain=R3 / (R1+R2 )是没问题的,其次运放放大的是差模信号,所以理论上应该是Vout=20mV  *  AV。

    但实际上,结论并不是按照这个公式,因为OPA695本身是一款电流运放,Rf的取值直接影响了它的稳定性以及增益。 我试了下,越接近datasheet中推荐的Rf的值,实际输出Vout离理论值也越近。您可以看下Rf=560ohm的仿真结果

  • 忘记说了,输入的差分信号有个共模电压,电压在3.3V左右,按照如图计算放大倍数在5V/V,这个共模电压对输出结果有影响没有呢?