进行电机控制,需要打出电机转速曲线,调试界面数据显示正常,但是graph打出来完全是乱的

This thread has been locked.
If you have a related question, please click the "Ask a related question" button in the top right corner. The newly created question will be automatically linked to this question.
您好,
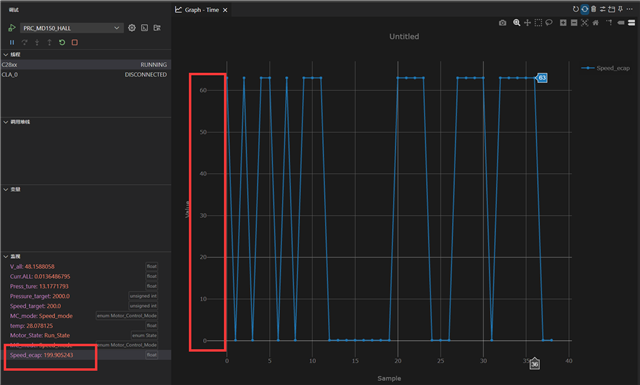
我会向我们的软件团队提出这个数值不匹配的问题(图表显示 63,但速度显示 199.905243)。请问您能否告诉我,这种振荡是否在预期之内?比如,电机是否持续启动和关闭,还是这也是错误的?
另外,您能否再次确认图表是否配置为显示浮点值?63 的二进制表示形式为 0b00111111。这可能是因为速度的浮点值在图表中以 uint16_t 形式表示,请确认。
您好,
我已经看到一些类似的 Jira 申请。预期是在 CCS 图表菜单中的变量前面添加 & 符号,以便 CCS 获取内存地址的值。预计在下一个 CCS Theia 版本中会改进这一点,届时将自动为标量值添加 & 符号。
您好,
您是否可以访问此内容:jira.itg.ti.com/.../CCSNXT-2647
此处还提供了供客户查看的外部文档:sir.ext.ti.com/.../EXT_EP-12879
您能否提供图形视图设置以及 Expressions 窗口设置的图片、以便帮助验证?