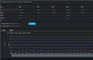
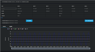
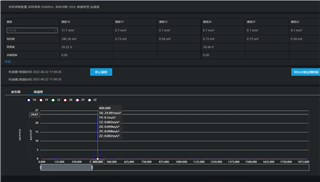
我最近在使用FPGA驱动ADS31A04进行数据采集。ADS131输入的主时钟是16.384MHz,IOVDD为3.3V,FPGA与ADS131之间的SPI通信时钟为12.5MHz。现在出现的情况是,当我把采样率设置为20480Hz的时候,采样是正常的。但是设置为25600的时候,采样不正常。比如我给某个通道输入100Hz的正弦波,采集到的数据显示却是200Hz。
我采取了以下措施来做调整:
1、将通信频率由12.5MHz降低到6.5Mhz或6MHz,结果显示没有任何帮助;
2、调整 CLK1和 CLK2的预分频方法,使用不通的组合达到最终采样率为25600的效果,但是最终结果也没有任何帮助。
3、从上位机显示的波形上来看,采样率看起来跟12800的采样率非常吻合,但是频谱是不对的,不是100Hz。




