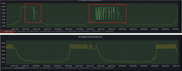
相同配置下,出现一台充电电压呈现下图绿色波形,正确波形为黄色所示,是否是太阳能充电芯片故障,还是最低充电电压可设置?
This thread has been locked.
If you have a related question, please click the "Ask a related question" button in the top right corner. The newly created question will be automatically linked to this question.