This thread has been locked.

If you have a related question, please click the "Ask a related question" button in the top right corner. The newly created question will be automatically linked to this question.

[参考译文] TAS5731:使用2个扬声器设置单声道输出...

Guru**** 2392905 points
Other Parts Discussed in Thread: TAS5731

请注意,本文内容源自机器翻译,可能存在语法或其它翻译错误,仅供参考。如需获取准确内容,请参阅链接中的英语原文或自行翻译。

https://e2e.ti.com/support/audio-group/audio/f/audio-forum/668922/tas5731-setting-for-mono-output-with-2-speaker

器件型号:TAS5731

尊敬的 Sirs:

我的客户希望使用 TAS5731设计扬声器项目。

此扬声器系统为单声道输出、但包含两个扬声器。

一个扬声器用于高音扬声器、另一个扬声器用于中频和低音扬声器。

请告知您如何使用两个扬声器将 TAS5731配置为单声道输出。

谢谢。

  • 请注意,本文内容源自机器翻译,可能存在语法或其它翻译错误,仅供参考。如需获取准确内容,请参阅链接中的英语原文或自行翻译。

    尊敬的 Peter:

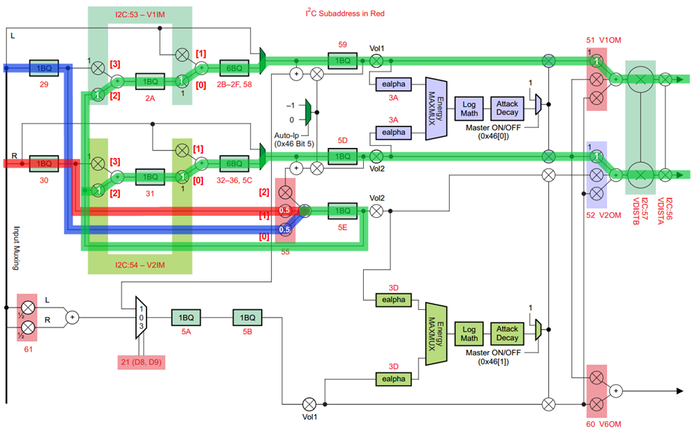
    该器件可在 BTL 模式下使用、并且处理流程可配置如下。 输入(R+L)/2用于低音扬声器和高音扬声器。

    但您需要知道、在本例中、高音扬声器和低音扬声器都只使用一个 DRC。

    此致、

    郑少文